重大福利!申请商标和专利,有机会获得政府现金补贴500-20000元/件!
近日,亚马逊公布了其第三季度财报,报告显示,亚马逊第三季度净销售额为961亿美元,较上年同期的700亿美元增长37%。这对在疫情之中遭遇了爆仓、涨价等难题,仍然迎难而上的亚马逊卖家来说,是一个振奋人心的好消息。
但在一片欢呼声中,却有人欢喜有人愁。疫情的狂风暴雨席卷过后,跨境电商中谁有真本事,谁是泥菩萨,一目了然。
Q4过半,有的卖家稳稳地朝着年头定的目标前进,一路畅行无阻,销售业绩噌噌上涨;有的卖家却问题频出,想解决问题却毫无头绪,只能看着业绩不断下降。
为什么同样的环境中,会有如此巨大的区别呢?对亚马逊店铺和产品来说,Listing的好坏,会直接影响到点击率、转化率等,决定了产品销售情况。
而疫情之下,行业、市场变化无常,那些能够耳听六路、眼观八方,同时能够根据变化及时对Listing做出响应、调整、改变的卖家,自然无惧风雨,能够成为风雨之后见证彩虹的那批人。

今天,大橘就来和大家简单聊一聊,已至2020年冲刺季,亚马逊卖家应该如何分析店铺目标完成情况,又该如何关注店铺的Listing情况和应对出现的变化,简单来说,有四个步骤:
首先,由于亚马逊卖家大多涉及多个站点,因此我们可以从国家、站点、店铺几个维度,观察各自的销售额完成情况,与原计划设定的目标进行对比,可以借助易仓亚马逊运营系统进行快速的搜索。

易仓亚马逊运营系统Listing表现
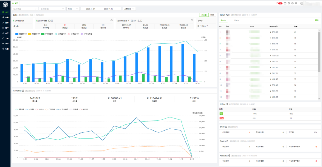
接下来,我们需要对站点及店铺进行表现分析。可以使用同比、环比的方式,分析销量趋势是否正常,如果总体趋势为增长,销售额也符合预期,各项指标偏差不大,则为表现良好,可以继续按原计划行动,同时继续保持关注,重点确保其可以稳定增长;如果销量趋势总体下降,则需要对该站点、店铺下的产品Listing情况进行分析,找出导致销量下降的原因所在。

店铺销量趋势

店铺销售数据同比
店铺销量不如意,跟Listing一定离不开关系。那么应该如何对产品的Listing进行分析,精准挖出症结呢?
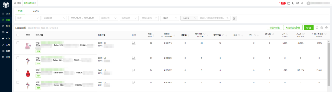
第一,按照销量上升/下降对Listing进行分类

Listing列表图
第二,查看每个Asin的Listing情况,分析影响Listing销量的关键指标,主要包括:
点击量
转化率
评价
退货率
……
当然还会有其他的指标比如曝光率、库存等等,今天仅选择其中几个进行分析。
找出问题指标后,针对原因进行相应的调整:
1、当点击量不够时,可能是曝光率不够,这时要先查看是哪个部分出了问题,是产品权重不高还是关键词排名不够靠前,我们可以尝试通过增加广告投放,提高出价,提升关键词排名,或是通过参加促销、站外引流等方式提升产品的曝光率。也有可能是标题和图片不够吸引人,这时可以按照受众市场消费者的消费习惯,对标题和图片进行优化。
2、当发生Review差评时,卖家有两种解决方案,一引导客户移除差评,二是向亚马逊申请移除差评;当出现Feedback差评时,卖家可以先与买家联系,向买家了解差评的原因,并提出对应的解决方案,引导买家删除差评。
3、如果产品转化率低,可能是产品价格不合适或是产品描述没有亮点,我们可以通过适当降低产品价格,或是优化产品描述,突出产品亮点,吸引客户下单。
4、如果是退货率高,要对退货原因进行分析,如果是产品描述不符,卖家需要找出描述不符的地方,进行修改和优化,尽量做到没有盲点;如果是产品质量原因,则需及时和工厂沟通,提升产品质量。
当我们将问题解决了之后,接下来卖家要做的就是对销量、畅销品、广告、Listing等指标时刻保持关注,一旦出现异常及时分析并调整。但需要注意的是,没有任何一种方法是万能的,大家一定要具体情况具体分析,根据实际情况做相应的改变和调整。

销售数据概览

Listing列表
平时大家可以通过易仓亚马逊运营系统,随时查看店铺情况,但出门在外也无需担心,大家可以在微信搜索“易仓AMZ运营”,通过易仓亚马逊运营系统小程序,可以随时随地查看销售情况,不错过每一个变化,出现异常也能够及时处理。
易仓亚马逊运营系统小程序支持查看:
销售数据:销量、发货量、订单量、客单价、广告花费今日昨日对比以及曲线图、畅销前五产品及其销量、销售额
广告数据:广告数据曲线图、按店铺维度汇总曝光量、点击量、CTR、销售额、花费、订单量、ACOS、ACOAS、ASOAS
Listing数据:Listing销量、销售额、在库数量以及暴涨暴跌提醒
售后提醒:Feedback、Review、业绩通知
Q4余额不足一半,易仓亚马逊运营系统可以成为卖家有力的左膀右臂,助力卖家冲刺Q4,冲刺2020,完成年度目标,通过运营系统你可以:
快速查看店铺的运营情况
快速查看Listing的表现情况
分析思考,按天安排任务计划,并有序开展
保持关注,确保Listing各项指标不偏航
通过小程序,随时随地关注店铺运营情况
我们建了一个亚马逊卖家交流群,里面不乏很多大卖家。
现在扫码回复“ 加群 ”,拉你进群。
热门文章
*30分钟更新一次







